Имплементација на случаи на употреба
Заклучно со оваа фаза се имплементирани сите предвидени кориснички сценарија, односно:
Ненајавен корисник
ИД 1 - Регистрација на корисник
Корисникот се наоѓа на home страницата и го кликнува копчето за регистрација на корисник.
Притоа, корисникот е пренасочен кон /sign-up каде што внесува потребни информации за регистрација (име, презиме, адреса, град, држава, поштенски код, SSN, датум на раѓање, email, лозинка).
ИД 1
За секоја потребна информација чуваме посебен Hook, и тие се ажурираат при секоја промена од страна на корисникот.
const form = useForm<z.infer<typeof formSchema>>({
resolver: zodResolver(formSchema),
defaultValues: {
email: '', password: '', firstName: '', lastName: '',
address1: '', city: '', state: '', postalCode: '',
dateOfBirth: '', ssn: '',
},
});
ИД 1
Во следните неколку слики е опишана обработката на регистрацијата на корисникот. При клик на копчето Sign Up, се испраќа POST барање до backend апликацијата во кој се сместени поднесените информации.
const onSubmit = async (data: z.infer<typeof formSchema>) => {
setIsLoading(true);
try {
if (type === 'sign-up') {
await register({
firstName: data.firstName!, lastName: data.lastName!,
email: data.email, password: data.password,
address1: data.address1!, city: data.city!,
state: data.state!, postalCode: data.postalCode!,
dateOfBirth: data.dateOfBirth!, ssn: data.ssn!,
});
setSuccess('Registration successful! Redirecting...');
}
} catch (error) {
setError(error instanceof Error ? error.message : 'Authentication failed');
}
};
ИД 1
Во backend апликацијата, POST request-от е примен од страна на контролерот register_view кој го содржи соодветен API endpoint, кој ги препраќа потребните информации кон базата.
@api_view(['POST'])
@permission_classes([AllowAny])
def register_view(request):
data = request.data
email = data.get('email')
password = data.get('password')
first_name = data.get('firstName', '')
last_name = data.get('lastName', '')
user = User.objects.create_user(
username=email, email=email, password=password,
first_name=first_name, last_name=last_name
)
refresh = RefreshToken.for_user(user)
return Response({
'user': {'id': user.id, 'email': user.email},
'access': str(refresh.access_token),
'refresh': str(refresh)
}, status=status.HTTP_201_CREATED)
При успешна регистрација, корисникот е пренасочен кон страницата за поврзување на банкарска сметка преку Plaid.
ИД 2 - Најава на корисник
Корисникот се најавува и е редиректиран на home страницата како најавен корисник со дополнителни функции.
ИД 2
При клик на копчето Sign In, се испраќа POST барање до backend апликацијата за верификација на креденцијалите.
const login = async (email: string, password: string) => {
const response = await fetch('http://localhost:8000/api/auth/login/', {
method: 'POST',
headers: { 'Content-Type': 'application/json' },
body: JSON.stringify({ email, password }),
});
if (response.ok) {
const data = await response.json();
localStorage.setItem('access_token', data.access);
localStorage.setItem('refresh_token', data.refresh);
setUser(data.user);
router.push('/');
}
};
ИД 2
Во backend апликацијата, се верификуваат креденцијалите и се генерираат JWT токени.
@api_view(['POST'])
@permission_classes([AllowAny])
def login_view(request):
email = request.data.get('email')
password = request.data.get('password')
user = authenticate(request, username=email, password=password)
if user is None:
return Response({'error': 'Invalid credentials'},
status=status.HTTP_401_UNAUTHORIZED)
refresh = RefreshToken.for_user(user)
return Response({
'user': {'id': user.id, 'email': user.email},
'access': str(refresh.access_token),
'refresh': str(refresh)
})
Најавен корисник (User)
ИД 3 - Преглед на контролен панел (Home)
Корисникот го кликнува копчето Home во навигацијата за преглед на контролниот панел со вкупен баланс, број на сметки и последни трансакции.
ИД 3
Се користи custom hook useDashboard за превземање на податоците од backend.
export const useDashboard = () => {
const [data, setData] = useState<DashboardData | null>(null);
const fetchDashboard = async () => {
const accessToken = localStorage.getItem('access_token');
const response = await fetch('http://localhost:8000/api/banking/dashboard/', {
headers: {
'Authorization': `Bearer ${accessToken}`,
'Content-Type': 'application/json',
},
});
if (response.ok) {
const dashboardData = await response.json();
setData(dashboardData);
}
};
return { data, loading, error, refetch: fetchDashboard };
};
ИД 3
Backend API го враќа вкупниот баланс, бројот на сметки и последните трансакции.
@api_view(['GET'])
@permission_classes([IsAuthenticated])
def dashboard_view(request):
user_accounts = Account.objects.filter(user=request.user)
total_balance = sum(account.balance for account in user_accounts)
recent_transactions = Transaction.objects.filter(
account__in=user_accounts
).order_by('-created_at')[:5]
return Response({
'total_balance': float(total_balance),
'accounts_count': user_accounts.count(),
'accounts': accounts_data,
'recent_transactions': transactions_data,
})
ИД 4 - Преглед на банкарски сметки (My Banks)
Корисникот кликнува на My Banks во навигацијата и ги гледа сите поврзани банкарски сметки како визуелни картички.
ИД 4
Компонентата BankCard ги прикажува деталите за секоја банкарска сметка.
const BankCard = ({account, userName, showBalance = true}: CreditCardProps) => {
return (
<div className='flex flex-col'>
<Link href='/' className='bank-card relative overflow-hidden'>
<div className='bank-card-content'>
<h1 className='text-18 font-semibold text-white'>
{account.name || userName}
</h1>
<p className='font-bold text-white text-24'>
{formatAmount(account.currentBalance)}
</p>
</div>
</Link>
</div>
)
}
ИД 4
Backend API ги враќа сите банкарски сметки поврзани со корисникот.
@api_view(['GET'])
@permission_classes([IsAuthenticated])
def accounts_view(request):
user_accounts = Account.objects.filter(user=request.user)
accounts_data = []
for account in user_accounts:
accounts_data.append({
'id': str(account.id),
'name': f"{account.bank.name} {account.account_type.title()}",
'currentBalance': float(account.balance),
'type': account.account_type,
'account_number': account.account_number,
})
return Response({'accounts': accounts_data})
ИД 5 - Преглед на историја на трансакции
Корисникот кликнува на Transaction History и ја гледа табелата со сите трансакции. Може да филтрира по сметка, статус и категорија.
ИД 5
Frontend компонентата овозможува филтрирање и пагинација на трансакциите.
const fetchTransactions = async () => {
const params = new URLSearchParams({
page: currentPage.toString(),
per_page: '10',
});
if (searchQuery) params.append('search', searchQuery);
if (statusFilter !== 'all') params.append('status', statusFilter);
if (categoryFilter !== 'all') params.append('category', categoryFilter);
const response = await fetch(
`http://localhost:8000/api/banking/transactions/?${params}`,
{ headers: { 'Authorization': `Bearer ${accessToken}` } }
);
const data = await response.json();
setTransactions(data.transactions);
setTotalPages(data.total_pages);
};
ИД 5
Backend API ги враќа трансакциите со поддршка за филтрирање и пагинација.
@api_view(['GET'])
@permission_classes([IsAuthenticated])
def transactions_view(request):
user_accounts = Account.objects.filter(user=request.user)
transactions_query = Transaction.objects.filter(account__in=user_accounts)
# Apply filters
if category and category != 'all':
transactions_query = transactions_query.filter(category=category)
if status and status != 'all':
transactions_query = transactions_query.filter(status=status)
return Response({
'transactions': transactions_data,
'total': total_transactions,
'page': page,
'total_pages': total_pages
})
ИД 6 - Префрлање на средства (Transfer Funds)
Корисникот кликнува на Transfer Funds, избира тип на трансфер (Internal/External), изворна и дестинациска сметка, категорија, износ и кликнува Transfer Funds. Трансферот се процесира преку Dwolla API.
ИД 6 Frontend формата за трансфер користи react-hook-form за валидација.
const onSubmit = async (data: TransferFormData) => {
const requestBody = {
source_account_id: data.sourceAccount,
amount: data.amount,
category: data.category,
note: data.note,
};
if (data.transferType === 'internal') {
requestBody.destination_account_id = data.destinationAccount;
} else {
requestBody.recipient_name = data.recipientName;
requestBody.recipient_email = data.recipientEmail;
}
const response = await fetch('http://localhost:8000/api/banking/transfer/', {
method: 'POST',
headers: { 'Authorization': `Bearer ${accessToken}` },
body: JSON.stringify(requestBody),
});
};
ИД 6
Backend API го процесира трансферот и ги ажурира балансите на сметките.
@api_view(['POST'])
@permission_classes([IsAuthenticated])
def transfer_funds(request):
source_account = Account.objects.get(id=source_account_id, user=request.user)
with transaction.atomic():
Transaction.objects.create(
account=source_account,
transaction_type='debit',
amount=amount,
description=f"Transfer to {destination_account.bank.name}",
category=category,
status='completed'
)
source_account.balance -= amount
source_account.save()
destination_account.balance += amount
destination_account.save()
return Response({'message': 'Transfer completed successfully'})
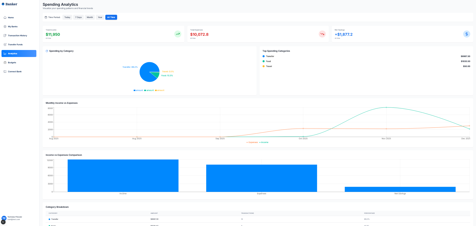
ИД 7 - Преглед на аналитика (Analytics)
Корисникот кликнува на Analytics и ги гледа графиците за Total Income, Total Expenses, Net Savings, pie chart по категории и месечна споредба.
ИД 7
Frontend компонентата користи Recharts библиотека за визуелизација на податоците.
const Analytics = () => {
const { data, loading } = useAnalytics(dateRange);
return (
<ResponsiveContainer width="100%" height={300}>
<PieChart>
<Pie
data={data.categoryBreakdown}
dataKey="amount"
label={({ category, percentage }) => `${category}: ${percentage}%`}
>
{data.categoryBreakdown.map((entry, index) => (
<Cell key={index} fill={COLORS[index % COLORS.length]} />
))}
</Pie>
<Tooltip formatter={(value) => `$${value.toFixed(2)}`} />
</PieChart>
</ResponsiveContainer>
);
};
ИД 7
Backend API ги пресметува аналитичките податоци од трансакциите.
@api_view(['GET'])
@permission_classes([IsAuthenticated])
def analytics_view(request):
transactions = Transaction.objects.filter(account__in=user_accounts)
# Category Breakdown
category_data = {}
for txn in transactions:
if txn.transaction_type == 'debit':
category = txn.category or 'other'
category_data[category]['amount'] += float(txn.amount)
total_income = transactions.filter(transaction_type='credit').aggregate(Sum('amount'))
total_expenses = transactions.filter(transaction_type='debit').aggregate(Sum('amount'))
return Response({
'categoryBreakdown': category_breakdown,
'incomeVsExpenses': {
'totalIncome': total_income,
'totalExpenses': total_expenses,
'netSavings': total_income - total_expenses
}
})
ИД 8 - Управување со буџети (Budgets)
Корисникот кликнува на Budgets и го гледа Budget Manager со вкупно буџетирано, потрошено и останато. Може да креира нови буџети по категории.
ИД 8
Budget моделот во Django ги пресметува потрошените средства автоматски.
class Budget(models.Model):
user = models.ForeignKey(User, on_delete=models.CASCADE)
category = models.CharField(max_length=100)
amount = models.DecimalField(max_digits=10, decimal_places=2)
month = models.DateField()
@property
def spent_amount(self):
spent = Transaction.objects.filter(
account__user=self.user,
category__iexact=self.category,
transaction_type='debit',
created_at__gte=self.month
).aggregate(total=Sum('amount'))['total'] or Decimal('0.00')
return float(spent)
@property
def percentage_used(self):
return round((self.spent_amount / float(self.amount)) * 100, 1)
ИД 8
Backend API за креирање на нов буџет.
@api_view(['POST'])
@permission_classes([IsAuthenticated])
def create_budget(request):
category = request.data.get('category')
amount = Decimal(str(request.data.get('amount', 0)))
budget = Budget.objects.create(
user=request.user,
category=category,
amount=amount,
month=month_date
)
return Response({
'budget': {
'id': budget.id,
'category': budget.category,
'amount': float(budget.amount),
'spent': budget.spent_amount,
'percentage_used': budget.percentage_used
}
})
ИД 9 - Поврзување на банкарска сметка (Connect Bank)
Корисникот кликнува на Connect Bank, ја гледа информацијата за Secure Bank Connection со 256-bit енкрипција, избира банка и кликнува Connect with Plaid.
ИД 9
PlaidLink компонентата го иницира процесот на поврзување со Plaid API.
const PlaidLink = ({ variant, onSuccess }: PlaidLinkProps) => {
const [linkToken, setLinkToken] = useState<string | null>(null);
useEffect(() => {
const createLinkToken = async () => {
const response = await fetch(
'http://localhost:8000/api/banking/plaid/create-link-token/',
{ method: 'POST', headers: { 'Authorization': `Bearer ${accessToken}` } }
);
const data = await response.json();
setLinkToken(data.link_token);
};
createLinkToken();
}, []);
const onPlaidSuccess = useCallback(async (public_token, metadata) => {
await fetch('http://localhost:8000/api/banking/plaid/exchange-token/', {
method: 'POST',
body: JSON.stringify({ public_token }),
});
router.push('/my-banks');
}, []);
const { open, ready } = usePlaidLink({ token: linkToken, onSuccess: onPlaidSuccess });
};
ИД 9
Backend API за креирање на Plaid Link Token.
@api_view(['POST'])
@permission_classes([IsAuthenticated])
def create_link_token(request):
link_request = LinkTokenCreateRequest(
user=LinkTokenCreateRequestUser(client_user_id=str(request.user.id)),
client_name='Banker App',
products=[Products('auth'), Products('transactions')],
country_codes=[CountryCode('US')],
language='en'
)
response = client.link_token_create(link_request)
return Response({'link_token': response['link_token']})
ИД 9
По успешно поврзување преку Plaid, се креираат банкарски сметки во базата.
@api_view(['POST'])
@permission_classes([IsAuthenticated])
def exchange_public_token(request):
exchange_response = client.item_public_token_exchange(
ItemPublicTokenExchangeRequest(public_token=public_token)
)
access_token = exchange_response['access_token']
accounts_response = client.accounts_get(AccountsGetRequest(access_token=access_token))
for plaid_account in accounts_response['accounts']:
account = Account.objects.create(
user=request.user,
bank=bank,
account_type=account_subtype,
balance=Decimal(str(current_balance)),
status='active'
)
return Response({'message': 'Bank accounts connected via Plaid'})
Attachments (17)
- p.png (30.1 KB ) - added by 4 weeks ago.
- p1.png (34.9 KB ) - added by 4 weeks ago.
- r1.png (55.6 KB ) - added by 4 weeks ago.
- r5.png (210.9 KB ) - added by 4 weeks ago.
- r2.png (59.6 KB ) - added by 4 weeks ago.
- r3.png (121.6 KB ) - added by 4 weeks ago.
- r8.png (77.7 KB ) - added by 4 weeks ago.
- r9.png (125.8 KB ) - added by 4 weeks ago.
- r11.png (63.0 KB ) - added by 4 weeks ago.
- r12.png (30.0 KB ) - added by 4 weeks ago.
- r13.png (19.9 KB ) - added by 4 weeks ago.
- r14.png (77.7 KB ) - added by 4 weeks ago.
- r15.png (40.7 KB ) - added by 4 weeks ago.
- r17.png (83.6 KB ) - added by 4 weeks ago.
- r19.png (105.0 KB ) - added by 4 weeks ago.
- r20.png (129.6 KB ) - added by 4 weeks ago.
- r21.png (109.5 KB ) - added by 4 weeks ago.
Download all attachments as: .zip















