Реализација на случаи на употреба
ИД 1 - Регистрација на корисник
Корисникот се наоѓа на Sign In страницата и го кликнува копчето за регистрација на корисник.
Притоа, корисникот е пренасочен кон /sign-up каде што внесува потребни информации за регистрација на нов корисник (име, презиме, адреса, град, држава, поштенски код, SSN, датум на раѓање, email, лозинка).
При успешна регистрација, корисникот е пренасочен кон страницата за поврзување на банкарска сметка преку Plaid.
ИД 2 - Најава на корисник
Корисникот се најавува и е редиректиран на home страницата како најавен корисник со дополнителни функции.
По успешна најава, корисникот е пренасочен кон почетната страница (Home) каде ги гледа своите банкарски информации.
ИД 3 - Преглед на контролен панел (Home)
Корисникот го кликнува копчето за Home кое се наоѓа во навигацијата од левата страна. На почетната страница корисникот го гледа вкупниот баланс на сите банкарски сметки, бројот на поврзани сметки, листата на последни трансакции и топ категории на потрошувачка.
Во десната страна се прикажува профилот на корисникот и информации за избраната банкарска сметка.
ИД 4 - Преглед на банкарски сметки (My Banks)
Корисникот го кликнува копчето My Banks во навигацијата за да ги види сите поврзани банкарски сметки. На страницата се прикажуваат сите банкарски сметки поврзани преку Plaid како визуелни картички со име на банката, тип на сметка, каматна стапка, баланс и маскиран број на картичка.
ИД 5 - Преглед на историја на трансакции
Корисникот го кликнува копчето Transaction History во навигацијата за преглед на сите трансакции. На страницата се прикажува избраната банкарска сметка со тековен баланс и табела со сите трансакции превземени преку Plaid. Корисникот може да филтрира по сметка, статус и категорија.
Секоја трансакција прикажува: име на трансакција, износ (зелено за приход, црвено за расход), статус, датум и категорија.
ИД 6 - Префрлање на средства (Transfer Funds)
Корисникот го кликнува копчето Transfer Funds во навигацијата за префрлање на средства. На страницата корисникот избира тип на трансфер: Internal Transfer (помеѓу свои сметки) или External Transfer (кон друга личност).
Корисникот ја избира изворната сметка (From Account), дестинациската сметка (To Account), категоријата на трансакцијата, износот и опционална белешка. Трансферот се процесира преку Dwolla API.
По кликнување на копчето Transfer Funds, трансакцијата се извршува преку Dwolla и се прикажува во историјата на трансакции.
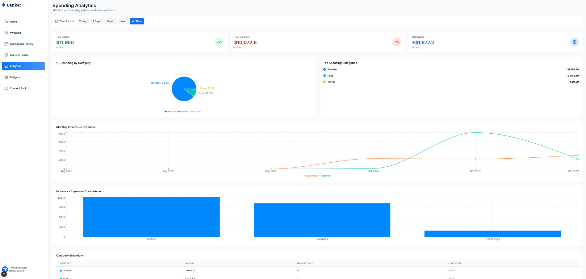
ИД 7 - Преглед на аналитика (Analytics)
Корисникот го кликнува копчето Analytics во навигацијата за преглед на финансиска аналитика. На страницата се прикажуваат Spending Analytics со вкупен приход (Total Income), вкупни расходи (Total Expenses) и нето заштеди (Net Savings).
Pie chart ги прикажува трошоците по категории (Transfer, Food, Travel, итн.). Линискиот график ги прикажува месечните приходи наспроти расходи.
Category Breakdown табелата детално ги прикажува сите категории со износи и проценти.
ИД 8 - Управување со буџети (Budgets)
Корисникот го кликнува копчето Budgets во навигацијата за управување со буџети. На страницата се прикажува Budget Manager со преглед на: Total Budgeted (вкупно буџетирано), Total Spent (вкупно потрошено), Remaining (останато) и Budget Usage (процент на искористеност).
Корисникот може да креира нови буџети по категории (Food, Healthcare, Travel, итн.) со клик на Create Budget копчето.
Секој буџет се прикажува со progress bar кој визуелно покажува колку е потрошено од буџетот (пр. Food 100% used, Travel 96.7% used).
ИД 9 - Поврзување на банкарска сметка (Connect Bank)
Корисникот го кликнува копчето Connect Bank во навигацијата за поврзување на нова банкарска сметка. На страницата се прикажува информација за Secure Bank Connection со 256-bit енкрипција и листа на достапни банки (Chase Bank, Bank of America, Wells Fargo, Citibank, Other Bank).
Корисникот ја избира банката и кликнува на Connect with Plaid копчето. Се отвора Plaid Link модален прозорец за безбедно поврзување.
По успешно поврзување преку Plaid, банкарската сметка се додава во системот и се превземаат трансакциите. Корисникот е пренасочен кон Home страницата каде ја гледа новата сметка.
Attachments (21)
- r1.png (55.6 KB ) - added by 4 months ago.
- r2.png (59.6 KB ) - added by 4 months ago.
- r3.png (121.6 KB ) - added by 4 months ago.
- r4.png (41.7 KB ) - added by 4 months ago.
- r5.png (210.9 KB ) - added by 4 months ago.
- r6.png (210.8 KB ) - added by 4 months ago.
- r7.png (102.9 KB ) - added by 4 months ago.
- r8.png (77.7 KB ) - added by 4 months ago.
- r9.png (125.8 KB ) - added by 4 months ago.
- r10.png (15.8 KB ) - added by 4 months ago.
- r11.png (63.0 KB ) - added by 4 months ago.
- r12.png (30.0 KB ) - added by 4 months ago.
- r13.png (19.9 KB ) - added by 4 months ago.
- r14.png (77.7 KB ) - added by 4 months ago.
- r15.png (40.7 KB ) - added by 4 months ago.
- r16.png (16.8 KB ) - added by 4 months ago.
- r17.png (83.6 KB ) - added by 4 months ago.
- r18.png (13.8 KB ) - added by 4 months ago.
- r19.png (105.0 KB ) - added by 4 months ago.
- r20.png (129.6 KB ) - added by 4 months ago.
- r21.png (109.5 KB ) - added by 4 months ago.
Download all attachments as: .zip





















